EazyDocs v2.9.0: A Deep Dive into the Transformation

eazydocs v2.9.0

The release of EazyDocs v2.9.0 marks a pivotal shift in how you interact with your documentation data. We’ve moved away from standard WordPress-style administrative tables to immersive, data-rich interfaces designed for clarity, speed, and insight.

This article explores the key differences between previous versions and v2.9.0, explains why these changes were made, and highlights their impact on your daily workflow.


1. EazyDocs Setup Wizard: Get Started in Minutes

The EazyDocs Setup Wizard is designed to help you configure your documentation website quickly and effortlessly. With a clean, step-by-step interface, it guides you through the essential setup without overwhelming you.

From choosing basic settings to finalizing layouts and plugins, the wizard ensures a smooth onboarding experience—even for first-time users.

Why It’s Useful

  • Guided Setup: Clear steps like Welcome, Basic Setup, Layout, Plugins, and Finish.
  • Visual Progress Tracking: Easily see where you are and what’s next.
  • Quick Learning: Built-in video tutorial helps you understand core features instantly.
  • Beginner-Friendly: No technical knowledge required to complete the setup.

The Setup Wizard ensures you’re fully ready to start creating and managing your knowledge base in just a few minutes.

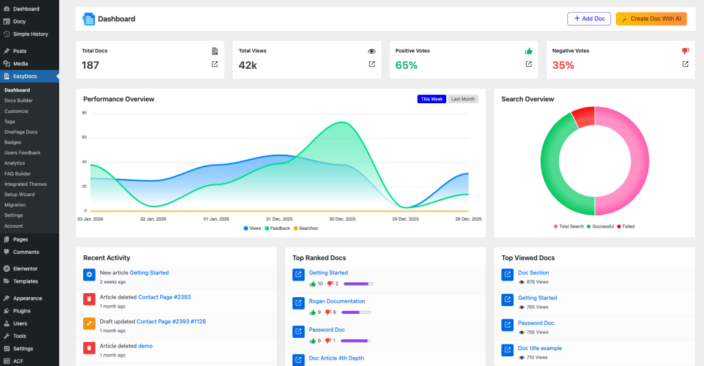
2. Dashboard: A Revamped Command Center

The EazyDocs Dashboard has been completely reimagined to serve as a true command center—rather than just a simple landing page.

Comparison

FeaturePrevious VersionNew v2.9.0
NavigationBasic sidebar-basedTop tabbed navigation for quick access (e.g., Docs Builder)
Visual OverviewSimple text linksVisual action cards (Create Doc, Analytics, etc.)
InsightsNoneDocumentation Health gauge & “Supercharge with AI” tools
AppearanceStandard WordPress UIModern, spacious layout with clear visual hierarchy

The “Why” & Impact

Reason: Your documentation journey starts here. A cluttered or underpowered dashboard adds friction before any real work begins.

Impact:

  • Instant Orientation: The new layout guides you immediately to what matters most—creating docs, reviewing analytics, or improving quality.
  • Better Discoverability: Key features like the AI Assistant are now front and center.
  • Professional Feel: A unified and modern design sets the tone from the moment you log in.

Visual Comparison

Previous Version:

New v2.9.0 Version:


3. User Feedback: From Lists to Actionable Insights

The User Feedback section has been fully redesigned. Traditional WordPress list tables have been replaced with a modern, card-based interface.

Comparison

FeaturePrevious VersionNew v2.9.0
LayoutRow-based tablesCard-based grid with user avatars
At-a-glance StatsMinimalDedicated stat cards (Total, Open, Archived, Response Rate)
ReadabilityDense text rowsClean typography with “Read More” expanders
ActionsHover-based linksVisual quick actions (Reply, Important, Archive)

The “Why” & Impact

Reason: Feedback represents real users. Plain tables remove context and emotion.

Impact:

  • Enhanced Empathy: Avatars and structured messages help you better connect with users.
  • Faster Decisions: High-level stats instantly show feedback health without manual counting.
  • Improved Workflow: Quick actions allow faster triaging and response handling.

Visual Comparison

Previous Version:

New v2.9.0 Version:


4. Analytics: From Static Reporting to Dynamic Intelligence

The Analytics dashboard in v2.9.0 is faster, smarter, and more insightful. Instead of just showing numbers, it now helps you understand trends and user behavior.

Comparison

FeaturePrevious VersionNew v2.9.0
LoadingFull page reloadsInstant AJAX loading (no refresh)
VisualsBasic chartsPerformance trends, sentiment donuts, search effectiveness
FilteringSimple date pickersPreset ranges (Week, Month) + Custom
NavigationStandard UIModern tabbed layout with linked summary cards

The “Why” & Impact

Reason: Analytics data is heavy. Page reloads break focus and slow analysis.

Impact:

  • Zero Friction: Switching between analytics sections is instant.
  • Clear Insights: Search Effectiveness charts instantly show whether users are finding answers.
  • Trend Awareness: Performance charts make it easier to connect traffic spikes with content updates.

Visual Comparison

Previous Version: 

New v2.9.0 Version: 


5. New Feature: Global Expand / Collapse Control

EazyDocs v2.9.0 introduces a highly practical Global Expand / Collapse control for managing documentation sections more efficiently.

A new “Collapse All” button is now available at the top-right of the documentation list view, allowing you to instantly collapse all expanded sections with a single click.

When collapsed, you can selectively expand only the sections you want to work on, keeping your focus exactly where it’s needed.

Why This Feature Matters

As documentation grows, navigating through multiple expanded sections can quickly become cluttered and time-consuming. Scrolling through long lists makes it harder to focus on specific content.

Impact on Your Workflow

  • Instant Organization: Collapse all sections at once to get a clean, structured overview of your documentation.
  • Focused Editing: Expand only the required sections, reducing distraction and visual noise.
  • Faster Navigation: Quickly jump between categories without excessive scrolling.
  • Better Scalability: Especially useful for large knowledge bases with multiple categories and nested articles.

This feature may look simple, but it significantly improves usability and control—making large documentation sets easier to manage and navigate with confidence.


6. Performance Improvements Under the Hood

While not always visible, v2.9.0 introduces meaningful performance optimizations.

  • AJAX-Driven Loading: Content loads only when needed, reducing initial load time.
  • Modular CSS: Page-specific styles load only when required, keeping the WordPress admin lightweight and responsive.

Final Thoughts

EazyDocs v2.9.0 is more than a visual upgrade—it’s a workflow accelerator. From smarter dashboards and richer analytics to user-focused feedback handling and the new expand/collapse control, every change is designed to help you manage and improve documentation faster, clearer, and with greater confidence.

Rate the article

Leave a Comment

Days
Hours
Minutes
Seconds
Days
Hours
Minutes
Seconds
Days
Hours
Minutes
Seconds
Days
Hours
Minutes
Seconds
Days
Hours
Minutes
Seconds
Days
Hours
Minutes
Seconds
Days
Hours
Minutes
Seconds
Days
Hours
Minutes
Seconds

Don’t Let This Haunt You!
Snatch Best Treats Now
Before They Walk Away

50%
off
Chat Icon